Understand how end-users feel about their digital employee experience by systematically collecting, measuring, and surfacing feedback you can actually act on.
Vendor
1E
Company Website



1E Employee Sentiment continuously collects and measures end-user feedback on key drivers of digital workplace satisfaction.
As an IT ops professional, you need to optimize the digital employee experience and improve workers' perceptions of IT. But do you really know how end-users feel and what they need? Soon you will. Build team-wide digital empathy so you can evaluate every IT choice from the end-user point of view.
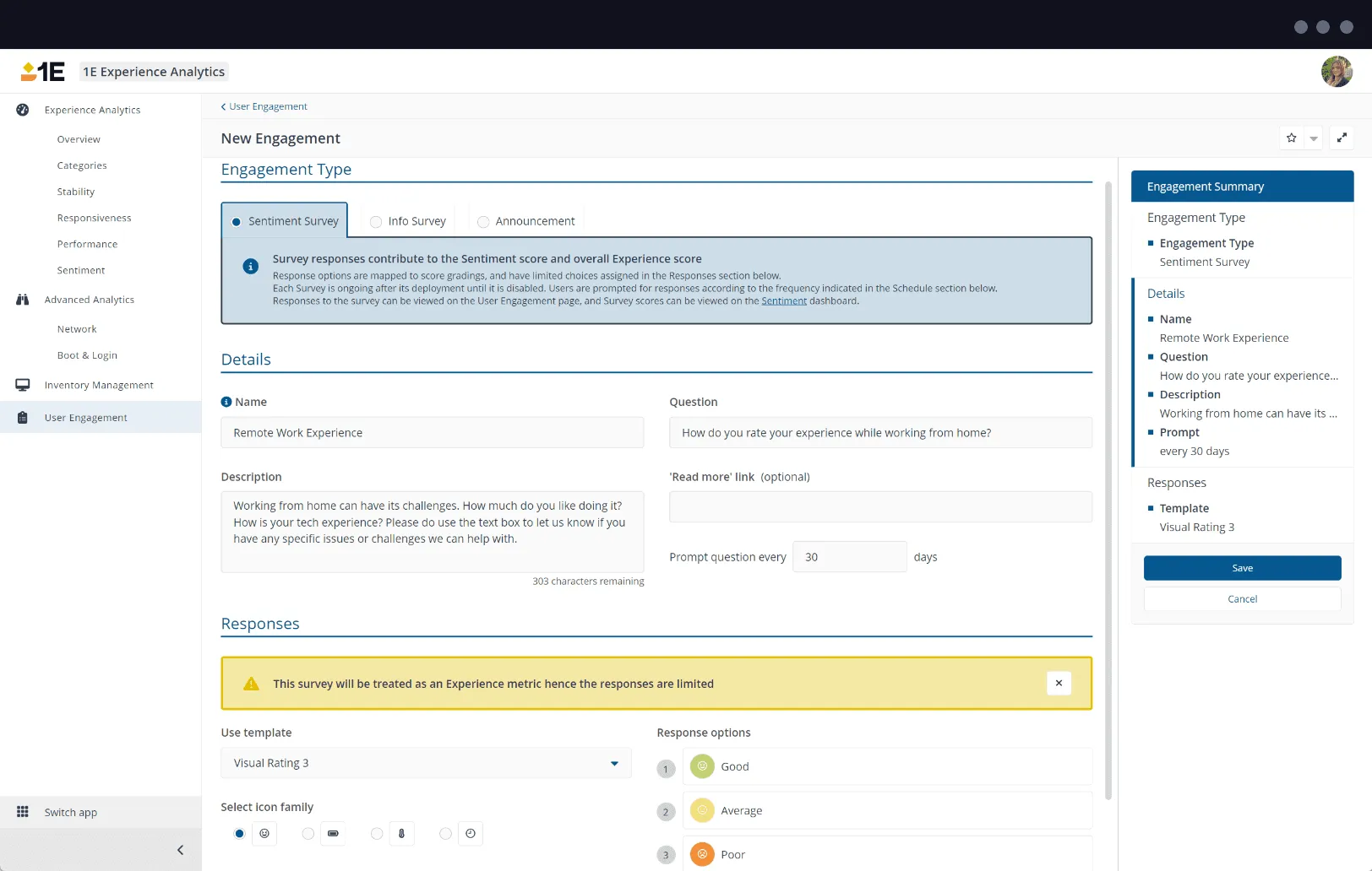
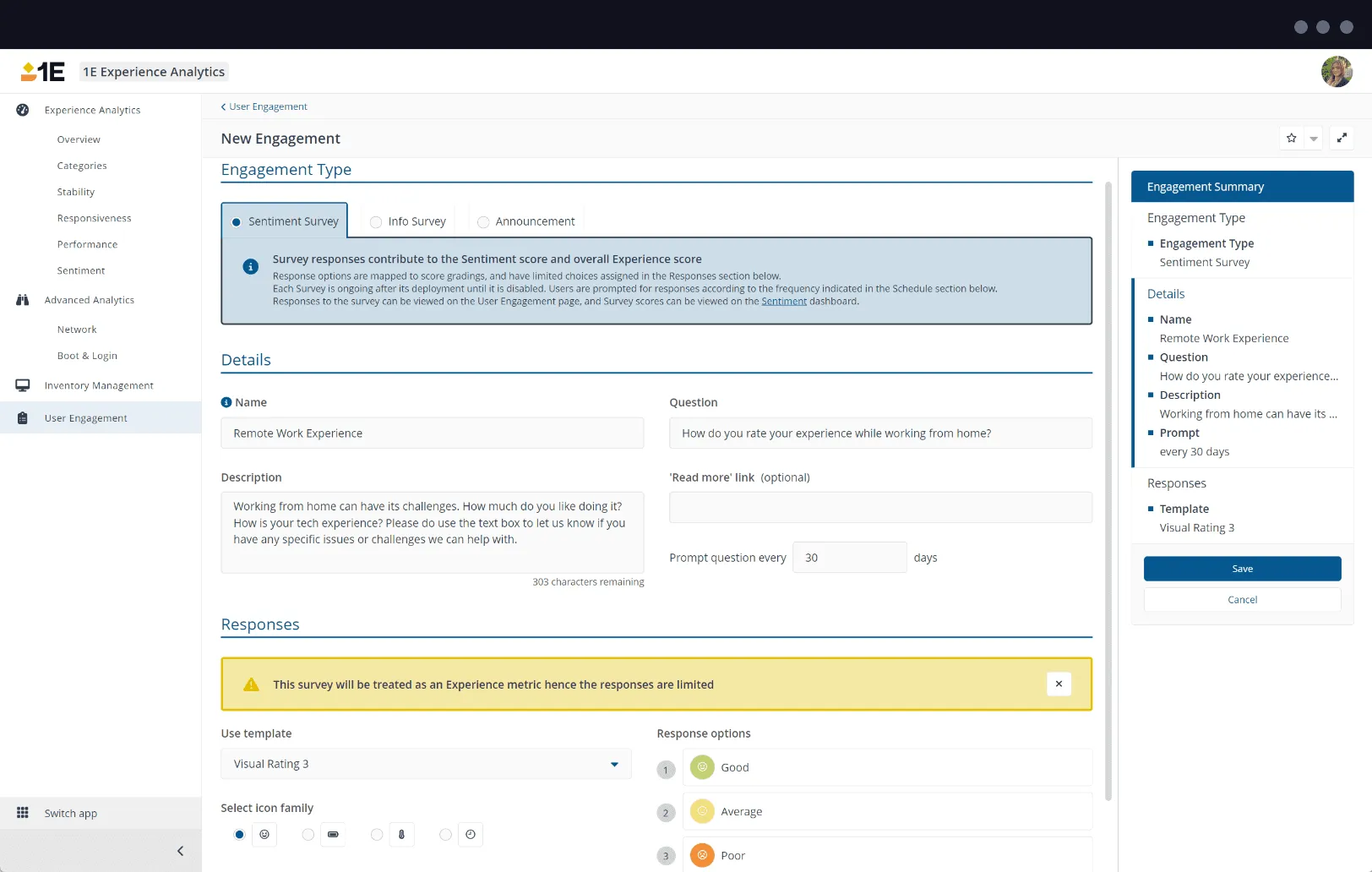
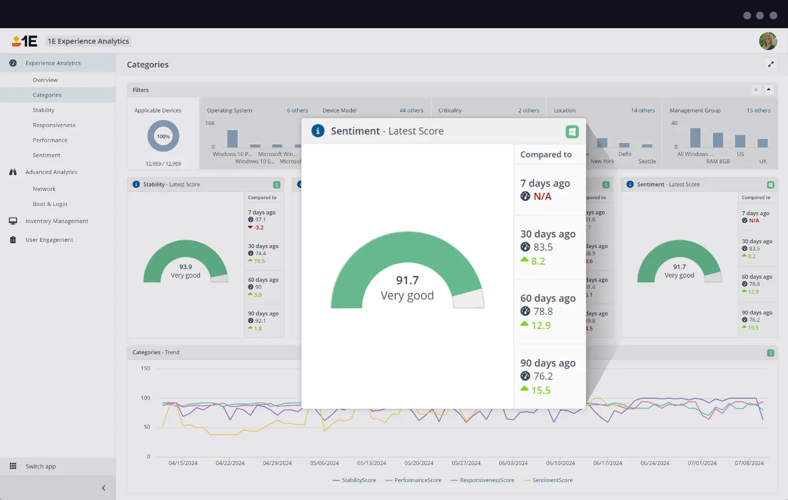
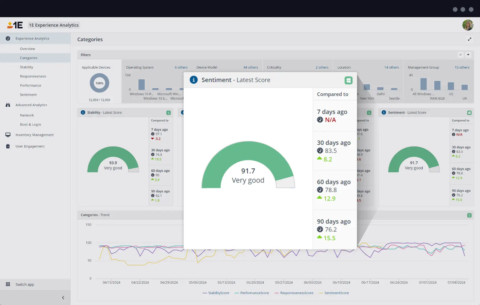
1E Employee Sentiment synthesizes feedback from customizable, context-aware surveys into DEX sentiment scores.
Context-aware surveys
Trigger multi-lingual surveys in response to defined user contexts and events, such as while an employee uses a specific app or after a service pack rollout. Quickly detect and react to digital friction early with support for 1E Platform surveys, including Sentiment Surveys, Info Surveys, and Notifications.
Highly-configurable
Choose from many survey options to suit your specific needs, including ratings out of ten, smiley/sad faces, and free-form text responses.
Inform DEX scores
Combine qualitative sentiment scores with quantitative metrics from 1E Experience Analytics to create a comprehensive digital employee experience score.