Get a complete view of your users' digital employee experience by tracking stability, responsiveness, performance, and sentiment on endpoints and software.
Vendor
1E
Company Website



1E Experience Analytics uses rich data to help IT operations teams monitor common friction factors that affect the digital workplace.
Combine endpoint analytics and software monitoring data with direct sentiment feedback from end-users to see the complete picture of their digital employee experience. Spot IT issues faster, understand end-user perceptions of IT, deepen your digital empathy, and increase employee productivity.
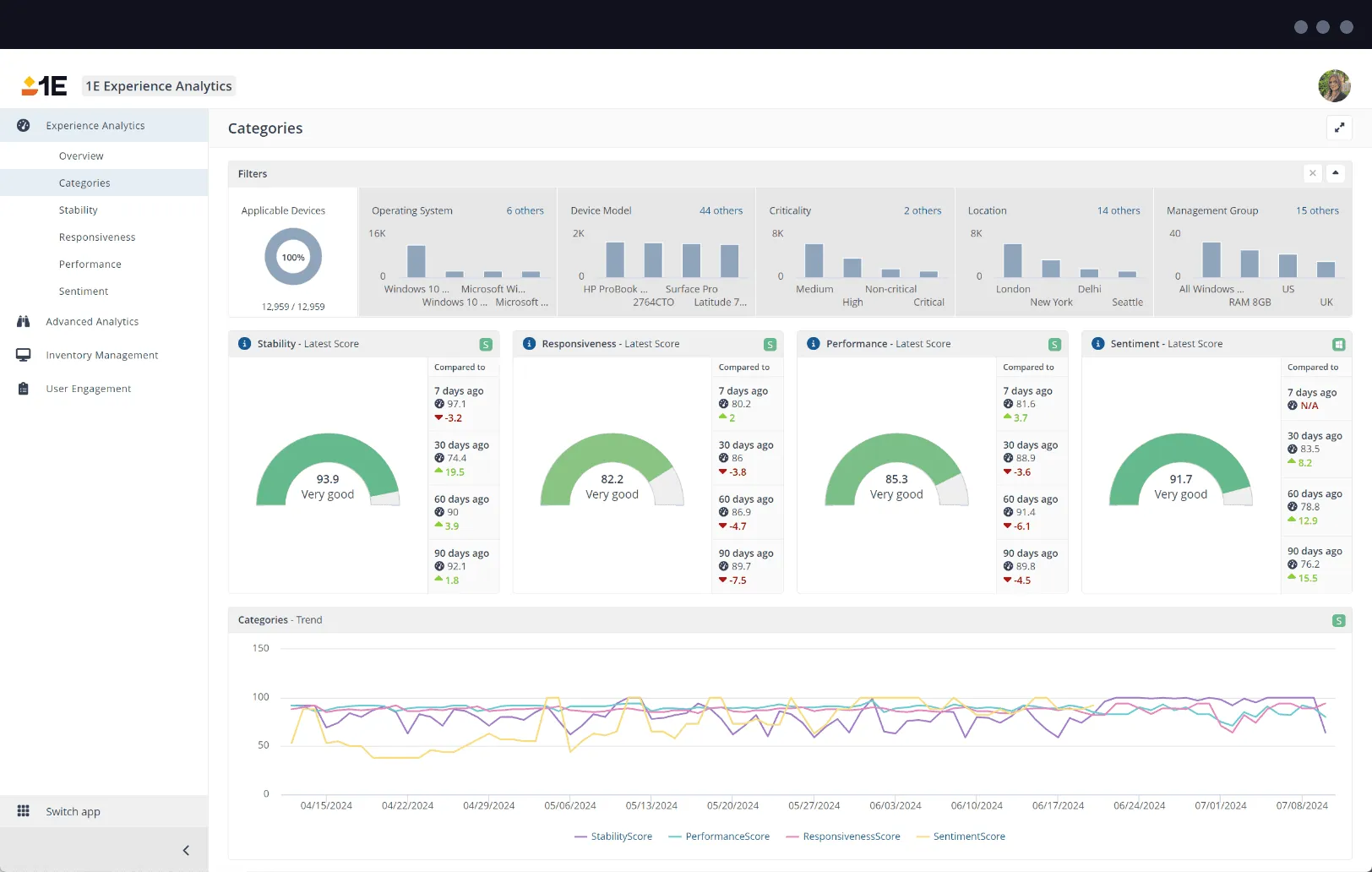
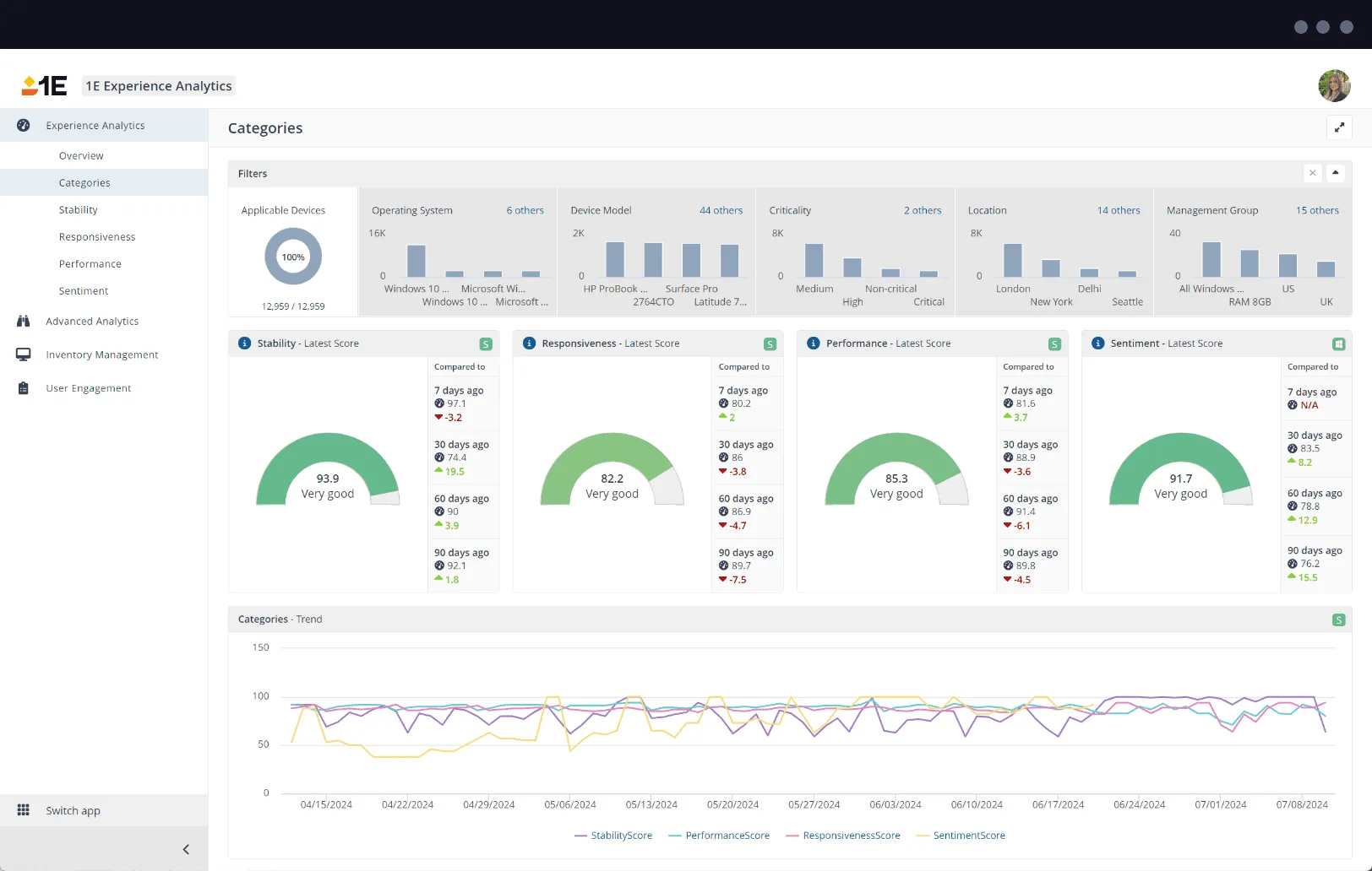
1E Experience Analytics provides experience scores and analytics for performance, responsiveness, stability, network, and boot-ups.
Experience score
Get a global view of your company's digital employee experience. Segment by group or hardware type and drill-down to understand the End-User Computing factors driving great (and not so great) experiences. Data from four categories determine your score: stability, responsiveness, performance, and sentiment.
Performance, responsiveness, and stability analytics
Visualize performance, responsiveness, and stability metrics across your IT estate in a single dashboard. Get granular with details on disk, CPU, memory percentages, and bandwidth. Use synthetic transactions to gauge endpoint sluggishness and crashiness. Easily view historical trends and make helpful comparisons.
Advanced network and boot analytics
Highlight and troubleshoot digital workplace issues using special diagnostic screens dedicated to WiFi problems, network connectivity issues, and slow boot-up times.