Prometheus Exporter for JiraAppfire
Comprehensive reporting for your complex data - get your application metrics to Prometheus and analyze your system health
Vendor
Appfire



Product details
Comprehensive reporting for your complex data - get your application metrics to Prometheus and analyze your system health
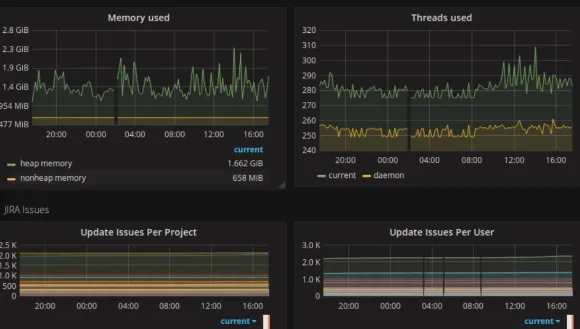
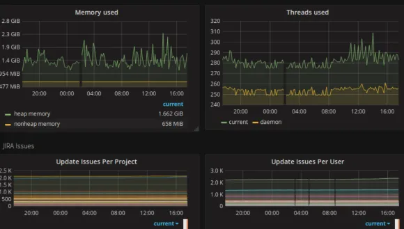
Capture and analyze your application health
Monitor your system health to meet customer expectations and business goals - CPU usage, memory usage, user and issue statistics, and so on.
Smart alert and notification system
Create personalized notifications, diagnose alarms and anomalies in real-time, and accelerate issue response without affecting production.
Get insights on a single dashboard
React instantly to your data with a variety of visualized dashboards. Convert metrics into charts and boost search and monitoring performance as well as alerting functions.
More details
Prometheus Exporters help you leverage and utilize your application metrics by getting your data into Prometheus. Key features:
- Is our application performing better or worse than before? - Monitor your application metrics to know the progress.
- Our latency has increased, does it impact our system? - See real-time statistics to prevent the breaches.
- How can I find application problems before my end users do? - Customize your alerts and notifications using alert manager.
- Can I customize the application status view summary? - Yes! Dashboards flexibility in data display will take care of it. Documentation will help ensure that Admins have sufficient information, while our support will help you with any additional questions.
Find more products by category
Monitoring SoftwareDevelopment SoftwareApplication Development SoftwareView all