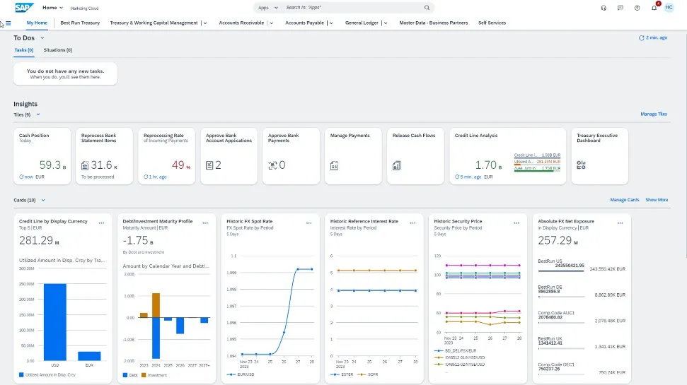
Automating treasury tasks and integrating them with core finance processes enables you to enhance liquidity and mitigate financial risks with greater confidence.
Vendor
SAP




More effective investing, borrowing, and hedging of exposures with financial trades
Manage cash flow with a connected, intelligent, and real-time treasury
The SAP S/4HANA Cloud solution for treasury and risk management enables automated financial trades for foreign exchange (FX) risk management, investments, and borrowings – fully integrated with cash forecasting, payments, market data, and financial accounting.
- Cloud deployment
- Centralized trading activities for the whole company
- Integration with trading platforms and market data providers
- Comprehensive security, flexibility, transparency, and control
Key benefits
Integrating treasury with core processes
Link your corporate treasury and financial risk management workflows with core business processes in SAP S/4HANA Cloud.
Boosting efficiency and process controls
Improve treasury productivity through process automation and collaboration across upstream and downstream organizations.
Building and scaling your treasury operations
Enhance business agility through cloud deployments, accelerating adoption of the latest innovations to bolster innovative business models.
Key features
Financial risk management
- Automate the capture of FX exposures from your cash flow and balance sheet
- Generate hedging proposals and multiple hedging instrument types while accounting for IFRS and US GAAP
- Embed workflows and analytics throughout treasury management and financial risk mitigation
Debt and investment management
- Initiate deal requests from your cash management applications
- Consolidate trading deal requests from multiple sources, including centralized counterparty exposure calculations
- Enable outbound and inbound integration with trading platforms
Application extensions for treasury
- Support two-way integration with multiple trading platforms with SAP trading platform integration
- Automate data downloads from multiple market data providers with the SAP Market Rates Management application
- Confirm payments and trades with the SAP Multi-Bank Connectivity solution